Game Manual
Overview
Pilot Jack Wilkinson has been selected to pilot the Valkyrie. An experimental ship into space and put it through its paces before mass production. After Earth suffered a devastating asteroid impact that affected the planet for decades; the United States and other countries dedicated resources to defend the planet from threats and expand the reach of humanity. The Space Station, NEOS Array, and now the Valkyrie form the foundation of future projects.Objectives
- Navigate to Red Nav Point.
- Complete the Speed Run Demo in under 13 seconds.
- Navigate to Green Nav Point.
- Repair the NEOS (Near Earth Object System) with a drone (Key 2/Right Bumper).
- Refuel at Space Station
- Destroy space debris around Earth's orbit.
- Return to the Station.
Helpful Tips
- Upgrade (Key: U, Gamepad Back) Ship Bay as soon as possible. So you can refuel/rearm faster. All upgrades depend on a fully functioning ship bay.
- Watch your Fuel. Especially after flying to repair the NEOS.
- Stay close to Earth and the Space Station
- Change direction without thrusting which will help keep your turns smaller and conserve fuel.
- If you run out of fuel and are out of range of the Supply Drones and the Station, press pause to restart the level.
Controls
You can use the keyboard or an XBox 360/One controller. Gamepad and keyboard mappings currently cannot be changed. You can use the cursor keys or (W, A, S, D) for right handed players. Also the left thumbstick lets you proportionaly control left and right rotations.
Keyboard
| Enter | Confirm/Dismiss Windows |
| UP OR W | Thrust |
| LEFT/RIGHT OR A/D | Turns Ship Left or Right. |
| Space Bar | Fire Rail Gun |
| 1 | Launches Mining Drone. |
| 2 | Launches Repair Drone. |
| 3 | Drops EMP Mine. |
| U | Upgrade Dialog |
| Pause/Break | Pause/Resume/Restart/Quit |
XBox 360/One Controller (Preferred)
| Y | Dismiss Windows |
| A | Thrust/Confirm |
| D-Pad or Left Thumbstick LEFT/RIGHT | Turns Ship Left or Right. |
| Right Trigger | Fire Rail Gun. |
| Left Bumper | Launches Mining Drone. |
| Right Bumper | Launches Repair Drone. |
| B | Drops EMP Mine. |
| Back | Upgrades Dialog |
| Start | Pause/Resume/Restart/Quit |
Touch Controls (Experimental)

When I originally released the game and tried it on my iPhone, I was surprised it worked. So what if people try it? So did some research on how to integrate touch with Phaser and use another plugin from Rex. As of 3/1/21, I just wanted to see how it would work. Touch up on the left thumbpad to thrust. Left and right for turning left and right. I contemplated using the thumb pad to control the Valkyrie's direction and flight but didn't want to spend too much time on it.
I would like to have my boys playtest it since they play many touch screen games and make it similar to what they are used to. Also will need to spend some time updating the code to properly resize the game to the computer or device's resolution.
Game Elements
Hud

Ammo, Fuel, Oxygen, and EMP Mines can be reloaded by flying over the Space Station. Ship Bay upgrade helps refuel/reload the ship a lot faster. The Valkyrie can carry four multi-purpose drones that are equipped for mining and repairs. EMP mines can only be launched at speed. Cargo is displayed in reverse showing available capacity. The Valkyrie burns more fuel and travels slower when encumbered.
- Ammo: The Valkyrie's main armament is it's rail gun. Sabots are non-explosive and designed to penetrate deep into asteroids and help alter their course. Advances in 3D printing can help increase their effectiveness.
- Fuel: Neutral Gas for Ion thruster. Advances in 3D Printing and Tech Lab can help with improving the Valkyrie's engine output and increase speed and fuel optimization.
- Oxygen: Life support for Jack inside the Valkyrie. 3D Printing and can improve the carbon filters inside the cabin and improve efficencies.
- Capacity (Inverse): Cargo hold for mined materials. Excess materials will be jettisoned into space.
- Drones: Number of drones remaining. They can be replinished at the station.
- Mines: Number of mines remaining. Also replinished at the station.
- NEOS: Current Status and Threat Direction of near Earth threats. Explained below.
Command Bar

Dialog Boxes

Important communications between Jack and other characters is displayed in dialog boxes can be dismissed by pressing enter on the keyboard or Y on the game pad. Take your time to read the cards at first, they can contain important objectives you must complete to move the game forward.

Mini-dialogs communicate when alerts, drone tasks, upgrades, or other minor tasks are complete. They dismiss themselves after a few seconds.
Minimap

Nav Pointer

Earth's Nav Pointer is fixed, so the Valkyrie can always find its way back to Earth provided it has the fuel to do so. Other nav pointers appear during the speed run, repair, and weapon demonstrations. They disappear once completed.
NEOS (Near Earth Objest System)
NEOS is an array of satellites in Earth's orbit designed to detect the threat of asteroids to Earth. To provide enough time for people to seek shelter and now for the Valkyrie to intercept and neutralize or redirect the danger. The NEOS reports the threat level and direction of the nearest asteroid to Valkyrie's HUD. Sometime before the demonstration, something damaged one of the NEOS satellites and took the entire system offline. With additional processing power (Advanced Tech Lab), the asteroids that directly threaten Earth can be tinted red on the Valkyre's hud.

Torino Scale
More information on the Torino Scale.
| Level | Description |
| Static | The NEOS array has been damaged and one or more of the satelites are not operational. |
| White | No Hazard. NEOS does not detect any threats or they are too far away from Earth to be one at this time. |
| Green | May pass by Earth, no unusal threat of danger. Low chance of collison. No need for public concern. |
| Yellow | Meriting Attention. |
| Orange | Threatening. Requires critical attention. |
| Red | Certain Collison. |
Asteroids
The Valkyrie was designed from the ground up to intercept and destroy/mine asteroids. Should you encounter one, you can use one of the drones to mine it's resources and break it up safely. Using the rail gun may break up the asteroid into smaller asteroids increasing the threat to you, the station, and the Earth.
Drones
The Valkyrie can carry up to four drones. Capable of short range flight, limited target identification, and returning to Valkyrie's current position. Each drone is capable of deploying four carbide tips drills that can dispurse rock. Once the asteroid is mined all the collected ores and pushed back to the Valkyrie in a net. For repair drone two welding arms can be deployed and light field repairs can be made.
EMP Mines
Technology is still being developed for the Valkyrie to use mines to help destroy or redirect asteroids. The EMP mines were loaded into the Valkyrie for demonstration purposes and to highlight how the Valkyrie is impervious to CME and EMP threats. Maybe not impervious but able to recover and continue on mission.
Space Station

Station Command Henderson and her crew have worked tirelessly to get the Space Station operational in the last two years. Her Father developed most of the systems on the Station and his work on the Valkyrie prototype. From crew quarters, rec rooms, growing food and processing water. The station has become a beacon of hope for Earth.
Supply Drones and Pods
Supply pods are one of the first upgrades, allowing the Space Station to jettison supplies into space that the Valkyrie can use without returning to the station.
After several upgrades and Station improvements, a drone can deliver a supply pod to the Valkyrie (within the drone's range).
| Key | Description |
| 6 | EMP Mine Pod/Drone. |
| 7 | Fuel Pod/Drone. |
| 8 | Ammo Pod/Drone. |
| 9 | Oxygen Pod/Drone |
| 0 | Replacement Drone |
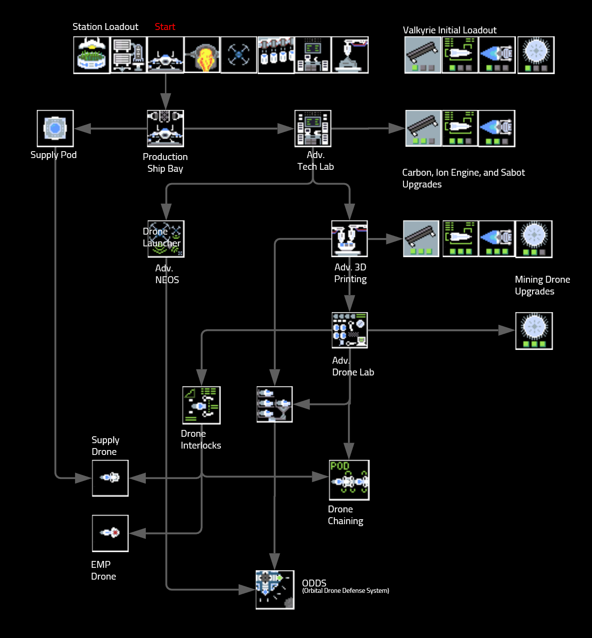
Upgrades
Bring up the Upgrade user interface by pressing 'U' on the Keyboard or 'Back' on the gamepad. Can you the keyboard cursor controls, mouse, or gamepad to explore the technologies. Some are related only to the Space Station and cannot be upgraded. Ship bay is required for all other ship upgrades. Grayed-out icons are not available because of other advancements being missing.
Research a technology by moving the green box to the technology you want. If you have unlocked the prerequisites and the station has the resources, you should see an upgrade or research button. A keyboard uses the arrow keys to select, space to select, and "U" or "Enter" to close the window. Gamepad (Xbox) uses "A" to select and "Back" to close. Mouse, click on the tile you want, click on research/upgrade, and "close" to finish.


Tech Tree
The first upgrade is ship bay. Being able to maintain and test the Valkyrie is critical. You are free to upgrade the Station and Valkyrie afterward, as you see fit, for the current situation and strategy.
Some of the technology is proposed and used during the course of the story. Sorry for any spoilers.
I would recommend a balanced approach to upgrades, you wouldn't want to be too heavy in one area and then weak in another. Another problem with that approach is committing too many resources and not being able to pivot to another to get an important upgrade.
As of 1/16/21, upgrades are not balanced properly. So that should be in the next update.







